|
回首2020,如果有一款ITX机箱让关注电脑DIY的你印象深刻,那应该非“趣造”莫属。也正是这款便宜又好看的小机箱,让玩ITX主机的玩家又多了不少。不过了,今天咱要装的并不是趣造,而是用料更豪华逼格也更高(当然价格也更高)的酷冷NR200P。至于我之前说过的“打死不再装IT主机”的言论,咱就别当真了哈。于我而言,ITX小钢炮主机的打造,那就是一个从入门到入魔的过程,遇到好看的小机箱,就真的停不下来啦!
![]()
先感谢下Intel,让我买了AMD之后第一次感受到了买赚了的错觉。直接先交代下今天的配置。买涨了的AMD R5 5600X处理器,华硕B550I主板,影驰RTX3080金属大师OC显卡,HOF EX D4-4000MHz 8G*2内存,擎512G M.2固态硬盘,酷冷NR200P白色小机箱(带钢化玻璃版),安钛克HCG650金牌全模组电源,AMD 原装幽灵散热器...(显卡行情让我懵逼,多少钱能买到,可能只有天晓得)
![]() 配件点评及装机
主角酷冷至尊魔方NR200P小机箱,三围376 x 185 x 292mm(比趣造更小),在ITX规格机箱中,体积会稍大,但是对比Matx规格机箱还是会迷你不少。机箱箱体相对方正,通体为白色配色,颜值非常不错。
![]() ![]()
机箱整体为模块化设计,前板、顶板和侧板均采用塑胶卡扣方式固定,无需借助工具就能方便快捷地拆装。除了原装开孔金属侧板外,这个型号的机箱还配送了一块钢化玻璃侧板,方便玩家更好地展现机箱内部配件或RGB灯效,不过在散热效果上会略逊于开孔侧板。
![]() ![]() ![]()
NR200P机箱标配两把12mm散热风扇和显卡延长线(竖装显卡使用),另外除机箱正前脸外,其他五面均有开孔,多方位进出风设计,可以保证机箱外冷空气进入和机箱内热空气排出,保障配件稳定运行。
![]() ![]()
机箱顶盖采用了大面积金属防尘网,IO接口位于顶盖前部,有一个重启按钮、一个自家LOGO形状带有白色灯带的开机键和一个耳机麦克风二合一插孔以及两个USB 3.0接口。
![]()
ITX主机因为体积限制,在选择处理器时往往还得考虑机箱散热的短板尽可能选择功耗合适的处理器。不过,5000系的锐龙处理器其实基本上可以敞开了选的。今天装机推荐的处理器是Ryzen 5 5600X,一直有限供货,最近价格还有小涨。7nm工艺,6核心12线程,基础频率3.7GHz,加速频率4.6GHz,L2+L3总缓存为35MB,只有65W TDP,用来装ITX再合适不过。
![]()
对于5600X来讲,B550主板的性价比明显会高于X570,也足以发挥5000系处理器的实力。华硕ROG STRIX B550-I GAMING主板,采用8+2相高效供电解决方案,8pin外接CPU供电,双内存插槽最高支持64G容量,可组双通道,可超频。原生支持PCIE4.0,但是居然没做一体挡板,这一点,我是真的不大理解。
![]() ![]()
显卡方面,30系显卡的散热能力应该已经是有目共睹的,所以即便是ITX装机选择30卡也没啥压力。本次装机使用到的显卡是RTX3080金属大师OC,纯金属打造的散热外壳,真正的硬汉标配,基本上爽玩4K游戏无压力。
![]() ![]()
5000系AMD处理器搭配B550主板,对内存的支持也极为友好,上高频内存也毫无压力,看惯了让人眼花缭乱的RGB灯效,换个无灯的HOF Extreme 4000MHz 8G*2,也是美美哒。虽然板U平台支持PCIE4.0,但是对大多数玩家来讲,3.0的固态已经完全足够,512G的擎M.2,容量方面日常游戏娱乐也基本足够。
![]()
酷冷NR200P机箱虽然支持多种配件安装方式,但是原生并不支持ATX规格电源的安装(空间足够,但是没有支架固定,需要额外购买)。不过,对于经常装机的玩家来讲,小小魔改一下,借助束线带就能直接上ATX规格的大电源。机箱空间本身足够大,所以装上ATX规格的安钛克HCG650金牌全模组电源,也不会感到突兀。
![]()
HCG是机电大厂安钛克旗下的高端金牌电源系列,80plus金牌认证,标称容量650W,实际转化接近白金牌电源。全日系豪华电容配置,耐久稳定输出有保障。另外,HCG系列还支持10年免费售后换新,安逸没话说。
![]()
5600X原盒代风冷散热,但是手上有颜值更高的上代R7才有的AMD原装风冷,那就直接安排上。顺便多句嘴,5600X这颗U一般来讲,原盒的风冷完全够了。
![]()
整机效果展示,大家觉得这妹纸,不对,这主机咋样呢?
![]() ![]() 主机测试
既然自封小钢炮,性能方面肯定是不能掉链子的。国际惯例的鲁大师跑分测试,整机得分164w,3080 金属大师OC 显卡得分71w,5600X得分60w分。
![]()
CPU-Z测试5600X跑分,单处理器624.5,9,多重处理器4782.8。
![]()
AIDA 64测试HOF Extreme 4000MHz 8G*2,读写速度57009/28767 MB/s,复制速度 52030 MB/s,延时67.1ns。特别说明下,AMD平台R5(R7不确定),内存写入速度基本都会砍半。
![]()
小机箱的散热一直是大家所关注的,不过一方面5600X功耗让人省心,另一方面这个小机箱散热也给力,单烤CPU持续50多分钟,CPU温度也才60多°,功耗也就70W左右。
![]()
再开启甜甜圈进行显卡烤机测试,正常安装的3080金属大师OC显卡,GPU温度稳定在72℃左右,在itx机箱内,这个散热效果还是不错的。如果竖装的话,温度应该会更低。
![]()
显卡3D Mark性能测试。Time Spy显卡得分17459;Fire Strike显卡得分42449;Time Spy Extreme显卡得分8678;Fire Strike Extreme显卡得分21073。Fire Strike Ultra显卡得分10700,Port Royal得分11271。
![]()
《古墓丽影·暗影》4k 分辨率条件下,超高画质,开光追,开dlss,平均帧数:71帧;
4k 分辨率条件下,超高画质,关光追,开dlss,平均帧数:100帧;
![]() ![]()
2k 分辨率条件下,超高画质,开光追,开dlss,平均帧数:104帧;
2k 分辨率条件下,超高画质,关光追,开dlss,平均帧数:138帧;
![]() ![]()
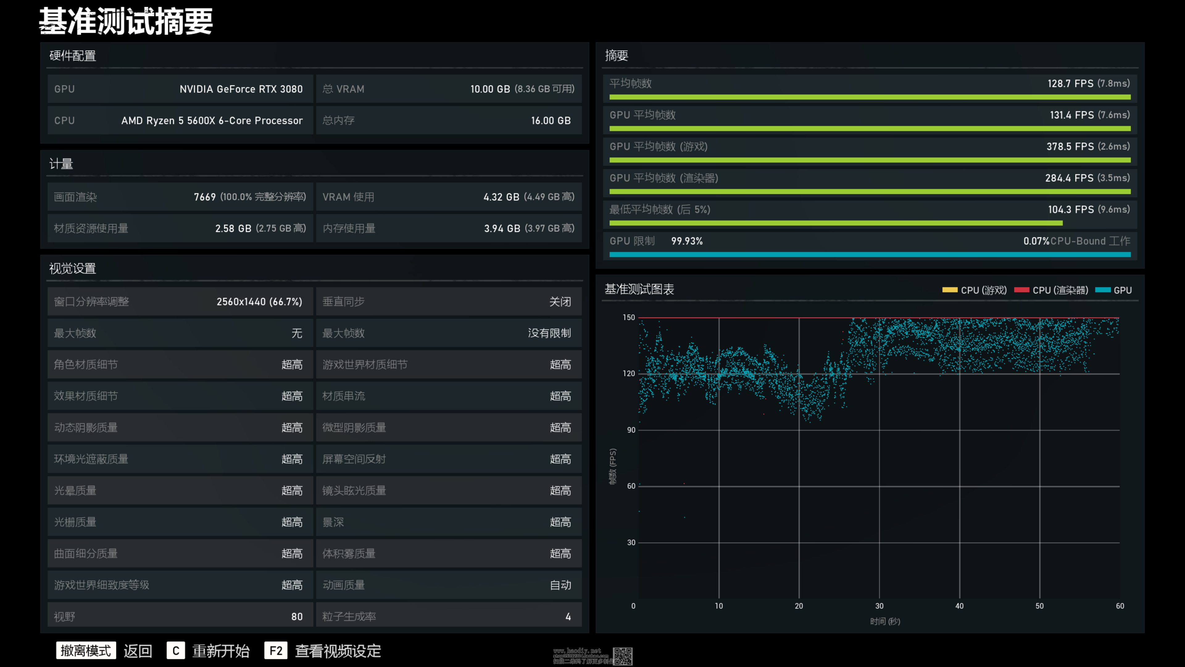
《战争机器5》4K分辨率下,超高画质,平均帧数80.5帧;
2K分辨率下,超高画质,平均帧数128.7帧.
![]() ![]()
《赛博朋克2077》4k分辨率下,超高画质,开启光追,开启dlss,游戏平均帧数55帧左右。
![]() ![]()
2k分辨率下,超高画质,开启光追,开启dlss,游戏平均帧数74帧左右。
![]() ![]() 装机小结
1,整机基本上可以看作是一台无光的高性能ITX小钢炮主机,当然如果你喜欢光污染,也可以选择带灯的内存和水冷(机箱支持240水冷)及显卡;更小的体积更强大的性能是每个ITX爱好者的追求,不强求所有的人都会喜欢本次装机,因为它体积不够极致,但是搭载3080显卡的它,已经足够实力驾驭4K游戏,散热方面也没啥压力。而且,这款机箱还有一个优势就是上手门槛极低,对于普通DIY玩家来讲,这一点也尤为重要。
2,相较于趣造机箱,在板材用料以及细节处理方面,酷冷NR200P肯定更占优势,而且整体体积上会更小一些,但是在价格上自然也就更高,到底选择低价凑合还是追求完美,完全看个人需求。
3,需要再次申明的是,酷冷小机箱本身其实不支持ATX电源的安装(需要借助额外的支架或者自己用善用扎带),于我个人而言,可能也正是折腾的乐趣所在。而且,这样很多玩家也就不用非得去购买明显价格更高的SFX电源,直接用ATX电源上岗即可
(责任编辑:admin) |






























































